Track diesel, fuel, gas, CNG, electricity and solar expenses, cut costs, and gain full visibility across all your sites with AI-powered insights.

Accounting platforms are designed to balance books, Gauge is designed to manage energy. Beyond record-keeping, our platform interprets energy-specific data and delivers real-time functionality that general purpose tools can't match.
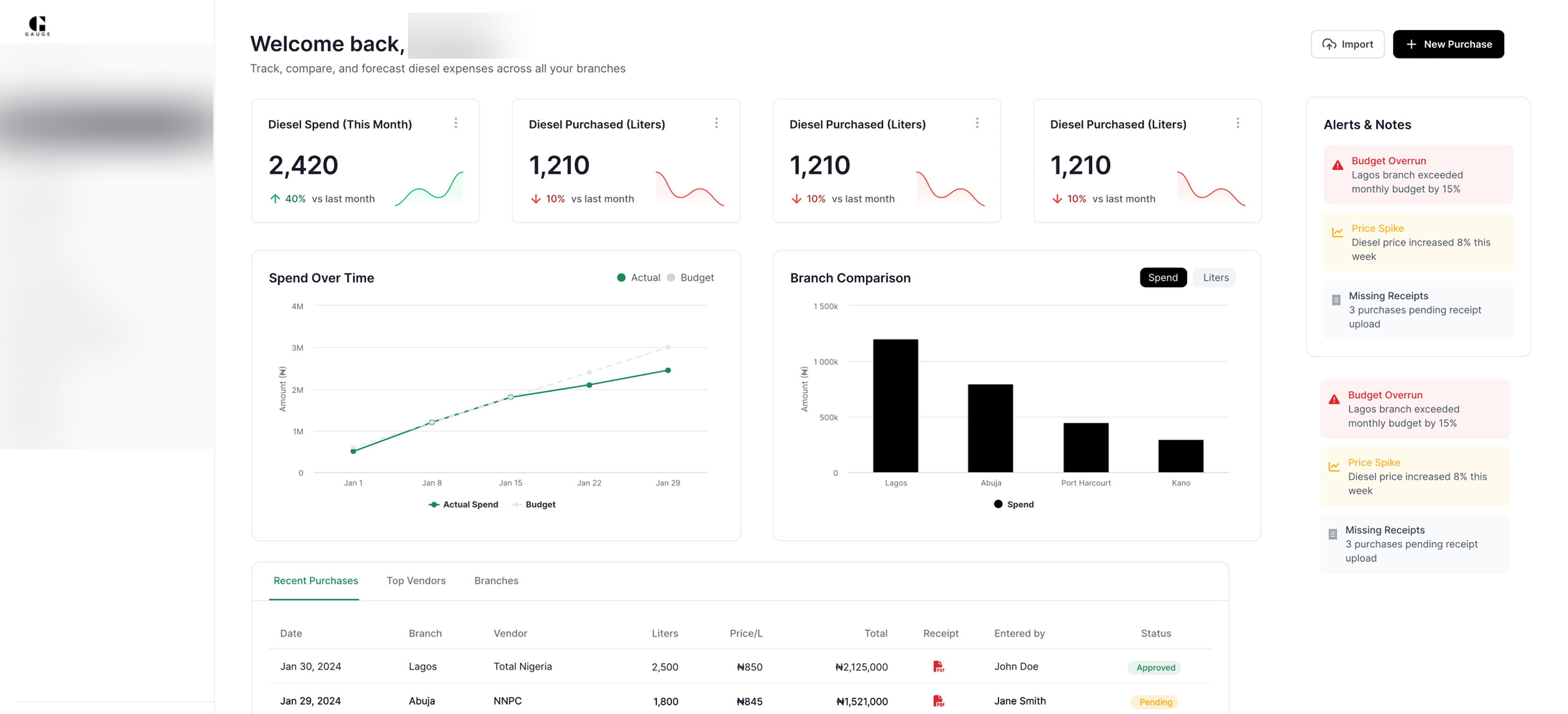
Complete bookkeeping with receipt and invoice upload, daily price tracking and purchase management.
Track energy expenses across hundreds of sites with unified visibility and control.
Real-time alerts for excess energy expenses, price changes, and consumption anomalies.
AI-powered insights to forecast energy costs, detect inefficiencies, and optimize consumption.
Get recommendations for alternative energy sources based on your consumption patterns and expenses.
Real-time monitoring of diesel consumption with automated alerts and anomaly detection.
Manage prepaid electricity bills and track consumption patterns across all locations.
Centralized utility vendor management with contract tracking and performance analytics.
Easily export accurate summaries to share with stakeholders, giving you clarity without the hassle.
Gain clear visibility into spending trends, consumption patterns, and daily price changes with interactive dashboards that make it simple to detect inefficiencies.
Generate standardized reports automatically with AI-driven validation that confirms energy data accuracy and flags inconsistencies before they become problems.
Export and share professional reports with stakeholders. Every edit is timestamped with user details, time, and date for complete transparency.
Join the growing number of organizations that rely on our energy management solutions
















Everything you need to know, all in one place. If you need answers to football scores you can chat with us.








